Analyze errors with Olly Mini
Use Olly Mini in RUM Error Tracking to quickly understand errors and identify next debugging steps.
Olly Mini analyzes an error and provides a structured explanation of the likely cause, along with investigation guidance.
What you can do
With Olly Mini, you can:
- Understand why an error likely occurred
- Review suggested debugging steps
- Identify recommended next actions
- Investigate referenced functions directly from the analysis
Olly Mini helps you move from stack trace to investigation faster.
Where Olly Mini appears
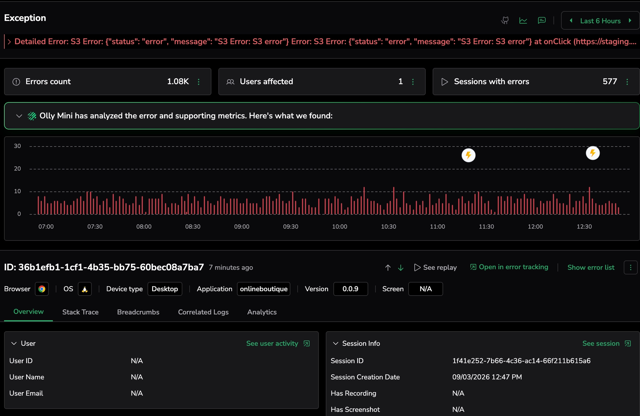
Olly Mini is available in the error template drilldown view in Error Tracking, positioned above the graph in the error template drilldown view.
Olly Mini is available in the error template drilldown view in Error Tracking.
It appears as a collapsed bar above the error graph.
Let Olly analyze your root cause
Select this bar to open the Olly Mini analysis panel.
Olly Mini analyzes a single error occurrence from the selected error template.
Analyze an error
- Go to Error Tracking.
- Select an error template.
- In the drilldown view, select Analyze.
- Review the analysis in the Olly Mini panel.
The analysis is generated using the error stack trace, error message, and available runtime context.
How Olly Mini analyzes crashes
When you run an analysis, Olly Mini evaluates:
- Stack trace
- Error message
- Crash template identifiers
- Runtime metadata such as browser, OS, version, URL, and release (when available)
Understand the analysis results
When expanded, Olly Mini provides a structured explanation of the error, including the possible cause, debugging steps, and recommended next actions.
Olly Mini presents results in four sections.
Possible cause: Explains the most likely reason for the error based on the stack trace and runtime context.
Debugging instructions: Suggests investigation steps to help confirm the root cause.
Actionable next steps: Provides recommended actions or mitigations to resolve the issue.
Copy the analysis
You can copy the full Olly Mini analysis.
Use this to:
- Share findings with your team
- Add investigation notes to tickets
- Document debugging progress
Provide feedback
Select the thumbs up or thumbs down icon to indicate whether the analysis was helpful.
This feedback helps improve analysis quality over time.
Scope and limitations
Olly Mini error analysis:
- Does not perform full incident root cause analysis
- Does not analyze recurring patterns across multiple crashes
- Provides probabilistic guidance
- Does not guarantee correctness
Always verify analysis results using your code and logs.

