Health overview
Quickly assess the health of your infrastructure before you drill down. Infrastructure Explorer displays summary widgets above the table so you can spot critical resources, understand distribution, and decide whether triage is required.
These widgets summarize the resources currently shown in the table. They do not replace detailed analysis; they help you decide where to focus.
When to use the health widgets
Use the widgets to:
- Detect critical resources immediately
- Identify clusters or groups with the most failed policies
- Understand distribution before triaging
- Decide whether deeper investigation in the table is required
For detailed inspection, sorting, filtering, and drilldown, use the resource table below the widgets.
How the health overview works
The widgets will reflect the current table view. The widgets update automatically when you:
- Change the resource type, such as Hosts or Kubernetes
- Apply filters
- Group resources in the table
Note
When you use **Group by** to group the resource table by an attribute, the **Health distribution** and **Resource breakdown** widgets automatically use the same grouping. This keeps the widgets aligned with the table view and helps you quickly understand health patterns across the same groups.
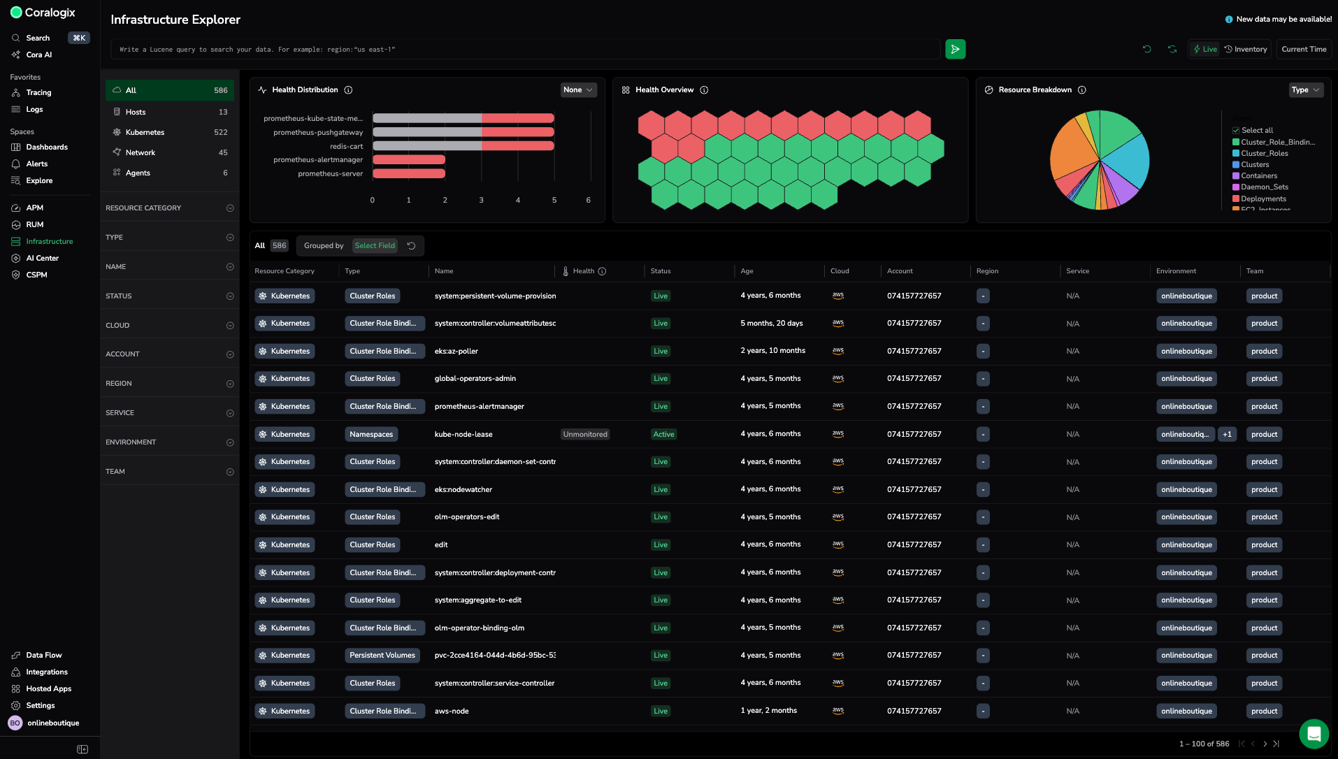
Understand health distribution
The Health distribution widget shows the top resources or groups by resource health for the selected resource type.
- Change the grouping field to view failures by namespace, service, or another attribute.
- Color indicators:
- Red: Critical
- Green: Healthy
- Grey: Unmonitored
Change the grouping field
- In the Health distribution widget, select the grouping dropdown.
- Select a field, such as Cluster or Region.
Infrastructure Explorer updates the chart immediately based on your selection and the current filters.
Scan resource health with the heatmap
The Health overview widget displays up to 40 resources with the highest number of failed policies.
Each hexagon represents one resource. Colors indicate health:
- Red: Critical
- Green: Healthy
- Grey: Unmonitored
Critical resources appear first so you can quickly see whether investigation is needed.
Hover over a resource to view details. Select a resource to open it in the table context.
View resource breakdown
The Resource breakdown widget shows how resources are distributed across a selected attribute.
Each slice of the pie chart represents the total number of resources within that group.
Change the breakdown field
- In the Resource breakdown widget, select the grouping dropdown.
- Select a field, such as Resource category, Type, Cloud, Region, or Service.
The chart updates automatically.
Next steps
Define and manage health rules that evaluate resource conditions by configuring a Health policy.



