Explore views, tabs, and queries
Save views in Explore to capture and restore complete investigation setups. Open multiple views in tabs to run parallel queries, and save queries separately to reuse expressions across different views.
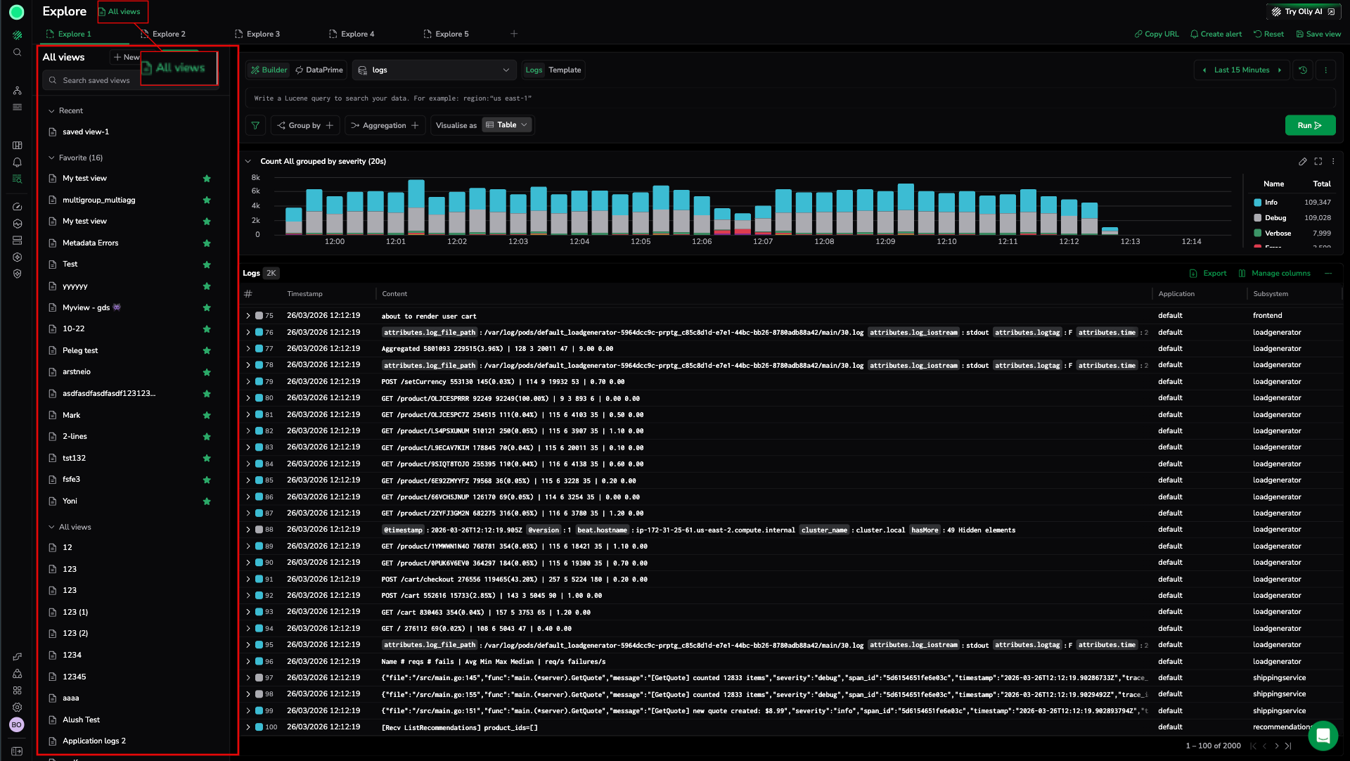
Saved views
A saved view captures the complete configuration of an Explore investigation so you can return to it later without rebuilding from scratch.
When you save a view, Explore preserves everything about your current setup:
| Configuration element | Saved |
|---|---|
| Query (Lucene or DataPrime) | Yes |
| Filters | Yes |
| Group by fields | Yes |
| Aggregations | Yes |
| Time range | Yes |
| Visualization type | Yes |
| Column layout | Yes |
| Selected dataset | Yes |
Each saved view opens in its own tab. When you load a saved view, Explore restores the exact tab configuration, query, filters, time range, layout, visualization, and selected dataset you had when you saved it.
Create a saved view
- Configure Explore with the query, filters, time range, and layout you want to preserve.
- Select Save view from the Explore actions menu (top-right of the screen).
- Enter a name for the view.
- Select Save.
The saved view appears in the Saved views list. Select it at any time to restore the full configuration in a new tab.
Manage saved views
- Rename: Open the saved views list, find the view, and select rename. Enter the new name and confirm.
- Delete: Open the saved views list, find the view, and select delete. Confirm deletion in the prompt. Deletion is permanent.
- Update: Load the view, make changes to the Explore configuration, then save again under the same name to overwrite the existing view.
Share a saved view
To share a saved view with a teammate, use the Copy URL action from the Explore actions menu after loading the view. The URL encodes the current configuration, including the saved view state.
Tabs
Every view opens in a tab. Tabs are the working surface for your investigations — each one holds a single view with its own query, filters, and layout.
When you save a view, you save the state of the current tab. When you load a saved view, it opens in a tab with the full configuration restored.
Open and manage tabs
- Select the + icon next to the tab bar to open a new tab.
- Each new tab starts with the default Explore state (empty query, default time range).
- Switch between tabs by selecting the tab label.
- Close a tab by selecting the x on the tab. Closing a tab discards its state unless you save it as a view first.
Compare investigations with tabs
- Compare log volume across two different services during the same time window.
- Run a query on
logsin one tab andspansin another to correlate events. - Build and test a new query in one tab while keeping your reference query open in another.
Unsaved tabs
Tabs are session-scoped and do not persist when you close the browser or reload the page. To preserve a tab's state, save it as a view before closing.
Saved queries
A saved query stores only the query logic (search expression, group by fields, and aggregations) without capturing the visual layout, time range, or column configuration.
Use saved queries when you want to reuse a specific query expression across different views, sessions, and time ranges.
Save a query
- Build a query in the search bar or Query Builder.
- Select Save query from the query bar or Explore actions menu.
- Enter a name for the query.
- Select Save.
The query is saved and available in the Query catalog.
Query catalog and query history
The Query catalog lists all your saved queries. Use it to:
- Browse and search saved queries by name.
- Load a saved query into the current Explore session.
- Delete saved queries you no longer need.
Query history is a separate list of queries you have run recently, stored automatically. Use it to:
- Revisit a query you ran earlier without having to retype it.
- Load a recent query into the search bar and continue from where you left off.
Query history is session-aware but persists across sessions for a limited period. It is not shared with other users.
Related resources
Use them together
Views, tabs, and saved queries work best in combination:
- Use saved views to preserve complete investigation setups and return to them later.
- Use tabs to run parallel investigations within an active session.
- Use saved queries to build a library of reusable query expressions you apply across different views and time ranges.
- Use query history to quickly revisit queries you ran recently without saving them explicitly.
Example workflow
- Open Explore and start investigating an incident.
- Open a second tab to compare a related service without losing the first query.
- Save the first tab as a view named "Incident 2026-04-14—service-a" so you can return to it later.
- Save the core query as a saved query named "Error rate by severity" for reuse in future sessions.
- Share the view URL with a teammate so they can load the same investigation.
Next steps
Manage your current investigation, share queries, or create alerts with Explore actions.


