Log details panel
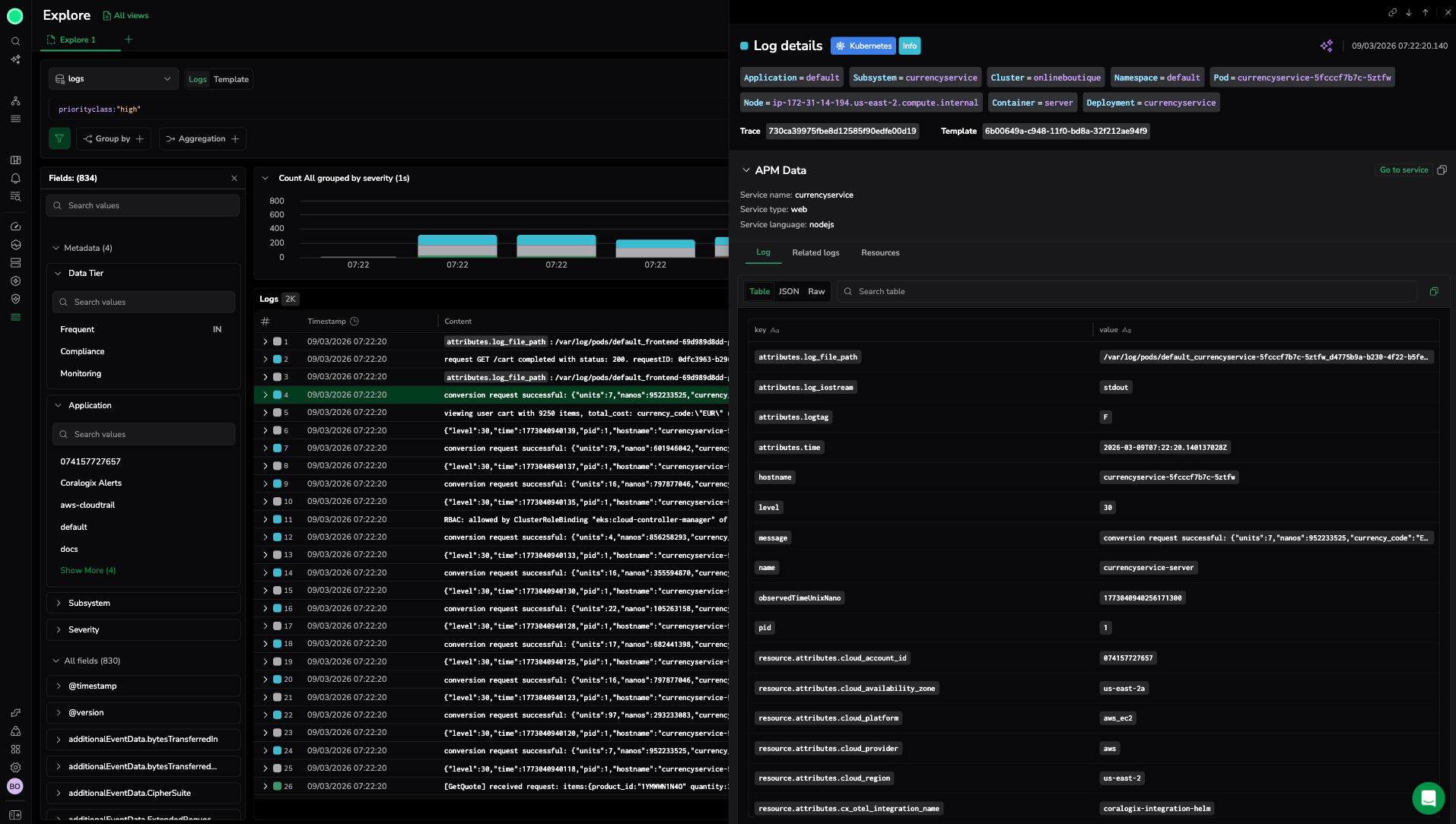
The log details panel opens when you select a log entry in the Explore results table. It displays the full record for the selected log, including all fields, metadata, and related observability data.
Use the log details panel to inspect a single event in depth, filter your investigation based on specific field values, and navigate to related logs, traces, and metrics.
Use cases
- Review the full field set of a log entry without switching screens.
- Filter the Explore results to include or exclude specific field values found in a log.
- Correlate a log event with its associated trace, span, or resource metrics.
- Understand the context of an error by viewing surrounding log entries.
What you need
- Access to Explore with at least read permissions for the relevant dataset.
- Log data ingested into Coralogix.
Open the log details panel
- In Explore, run a query to return log results.
- Select any log row in the results table.
The panel opens on the right side of the screen. The selected row is highlighted in the table.
To close the panel, select the X or select a different area outside the panel. To keep the panel open while browsing results, use the navigation arrows within the panel to move between log entries.
Log context and labels
The top section of the panel shows the log's context and Coralogix metadata:
- Timestamp: The time the log was ingested.
- Severity: The log severity level (for example, Error, Warning, Info).
- Application: The application name associated with the log.
- Subsystem: The subsystem name associated with the log.
These fields correspond to Coralogix metadata fields and are available for filtering from within the panel.
Correlate logs with observability data
The panel provides shortcuts to related observability data for the selected log entry:
- Traces: If a trace ID is present in the log, a link to the associated trace appears. Select it to open the span drilldown for the full trace.
- Metrics: If resource metrics are available for the service or host associated with the log, a link appears. Select it to view resource metrics in context.
Correlation links appear automatically when Coralogix detects matching identifiers in the log fields.
Log message
The Message section displays the full log message. For structured JSON logs, the message is formatted for readability. For unstructured logs, the raw message text is shown.
Use the search field at the top of the panel to search within the log message and field list. Matching text is highlighted.
View and filter related logs
From the log details panel, you can add field-value filters to the Explore query:
- Hover over any field to reveal the filter actions.
- Select the Include (funnel with +) icon to add the value as an inclusion filter.
- Select the Exclude (funnel with −) icon to add the value as an exclusion filter.
The filter is added to the query bar and applies immediately when you select Run.
To view surrounding log entries in context (logs immediately before and after the selected entry in time), look for the Show context option within the panel.
Explore traces
If the selected log contains a trace ID, the panel displays a Traces tab or section. Select it to:
- View the full trace associated with the log entry.
- Open the span drilldown for span-level analysis, including visualization modes, span attributes, and timing information.
View resource metrics
If Coralogix detects infrastructure metrics associated with the log's host or service, a Metrics section appears. Use it to view CPU, memory, or other resource metrics for the time window around the log event.
This correlation helps identify whether an error was accompanied by resource exhaustion or infrastructure issues.
Explain log
The Explain log feature uses AI to generate a plain-language explanation of the log message. Use it to quickly understand unfamiliar log formats, error codes, or cryptic messages without leaving the panel.
Select Explain log to trigger the explanation. The result appears below the log message.
Note
Explain log is an AI-powered feature. Review the explanation in context of your system and do not rely on it as a definitive root-cause analysis.
Navigate between logs
Use the navigation controls at the top of the panel to move between log entries without closing the panel:
- Select the up arrow to move to the previous log entry in the results table.
- Select the down arrow to move to the next log entry.
The results table scrolls to keep the selected row visible as you navigate.
Next steps
Collaborate with team members by sharing views via Shared URLs.


