Explore
Explore is your home base for investigating, troubleshooting, and analyzing your logs and spans.
- Begin with a blank search, use a saved view or query, or arrive here from other entry points across the platform.
- From there, you can search and filter results, and easily group and aggregate data with the Query Builder. Advanced users can execute advanced queries with Coralogix's DataPrime query syntax.
- Visualize the results of your filters and aggregations to better understand your data and drill down into specific logs or spans to investigate further.
- Use tabs to run queries in parallel, compare results across different filters or services, and then save and share specific views and queries.
Ready to get started?
Instantly create a query and begin your exploration. Start by selecting a data source.
Lucene search and log filter
Search logs and spans of interest by inputting a Lucene query in the search bar.
Narrow down, broaden, or shift your focus on a subset of logs tailored to your current interest using Fields to filter.
Make big data small
Logs
Use Templates to group high-volume logs into meaningful patterns so you can quickly identify new, rare, and abnormal errors, reduce noise during investigations, and operationalize error discovery with alerts and automation.
Spans and traces
Switch between span-level and trace-level views to control the granularity of your investigation. Select any span or trace to open the span drilldown for detailed analysis, including visualization modes, span attributes, related data, and quick actions.
Query and analyze
In Builder mode, use the Query Builder to group your queried logs and spans into higher-level entities such as fields, patterns, and transactions in order to derive or consolidate information.
You can query individual entries to inspect a specific event in detail, or query groups of data to aggregate and analyze patterns at scale.
Use tabs to run queries in parallel and compare results across different filters or services.
Drill down to investigate further
Once you have your results, drill down further into logs grouped by a specific field or a specific log in the Log details panel.
Or, select any trace or span to access the span drilldown.
Execute advanced queries with DataPrime
Coralogix's custom DataPrime query language uses a pipeline syntax to filter, transform, and aggregate log data. Emphasizing flexibility and precision, it allows users to write complex queries, view raw and aggregated results, and visualize data – all within one unified workspace.
Switch to DataPrime mode to write a DataPrime query without leaving the current Explore view.

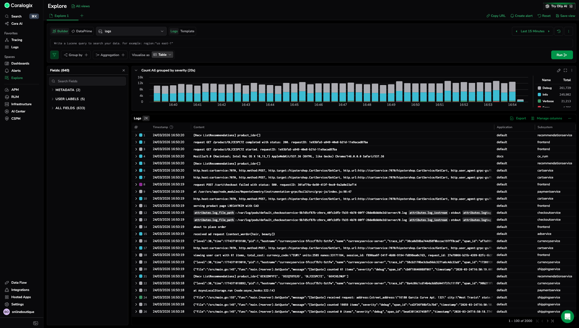
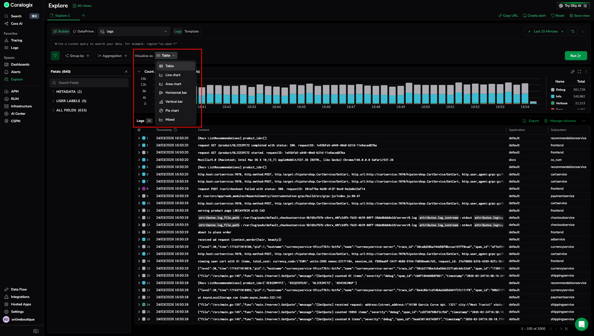
Visualize
Visualize the results of your filters and aggregations to better understand your data and extract actionable insights. For example, you can view your logs in a list to organize your log data into columns, or in a timeseries graph to measure it over time.

All charts are interactive — select any point in the visualization to view the underlying data for that interval or to filter the value in or out of your query.
Determine how to present your logs, spans, and traces in the data grid with column management.
Manage views and queries
Save your Explore view or specific query to reuse it later. Investigate without opening multiple browser windows or rebuilding queries.
- Use tabs to explore multiple scenarios in parallel during an active investigation.
- Use saved views to preserve a complete screen configuration, including filters, layout, and time range.
- Use saved queries to reuse pure query logic across screens and workflows.
- Use query history to revisit queries you have run recently without re-entering them.
Explore actions
Use Explore actions to manage your current investigation, share queries, or easily create alerts.
Next steps
Learn how to select the right data source for your query in Select a data source.
