Data usage
Coralogix provides clear, flexible, and detailed insights into your observability data usage. Whether you manage logs, metrics, traces, AI evaluations, or AI guardrails, usage is measured in units—a consistent billing metric that gives you control over your data volume, cost, and performance.
This guide explains how Coralogix calculates, monitors, and reports data usage. Learn how to interpret usage statistics, understand your billing model, and use the Data Usage interface and reports to optimize your account.
Understand the unit-based pricing model
Coralogix employs a unit-based pricing model for its observability features.
A unit serves as a universal billing metric per entity type.
Entity types act as data types and objects across the Coralogix platform, breaking down observability pillars into more granular units.
| Pillar | Example entity types | Description |
|---|---|---|
| Logs | Browser logs, alerts | Event data from applications or user interactions |
| Metrics | Metrics | Numeric measurements of system performance |
| Traces | Spans | Detailed traces of operations and transactions |
| Binary | Session recordings, Source maps | Large binary objects, e.g., recordings or debug files |
| Profiles | CPU profiles | Continuous profiling data for performance analysis |
| AI | Olly | AI agent interactions and queries |
| AI | Evals, Guardrails | AI evaluations and guardrail policy checks |
Ingested data flows through several TCO pipelines. Each pipeline’s TCO priority determines its unit cost. If no priority is assigned, the data is treated as high priority.
Usage is measured against your daily unit quota.
User data sent
User-defined datasets
Data routed to user-defined datasets counts toward your daily unit quota. Usage is tracked per dataset and per dataspace, so you can see how much each dataset consumes across the default/ dataspace.
The unit cost depends on the TCO priority of the routing policy applied to that dataset. The same rates as standard logs apply:
| Pipeline | Sent data | Units |
|---|---|---|
| Medium priority | 1 GB | 0.32 |
| Low priority | 1 GB | 0.12 |
Note
High and Block priorities are available for default/logs only. User-defined datasets do not support High or Block routing.
Dataset-level usage appears in the User data sent tab. Use the Slice and filter controls and select dataset as a breakdown field to see usage per dataset.
Logs
| Pipeline | Sent data | Units |
|---|---|---|
| High priority | 1 GB | 0.75 |
| Medium priority | 1 GB | 0.32 |
| Low priority | 1 GB | 0.12 |
| Blocked logs | 1 GB | 0.065 |
Blocked data counts as 8% of its original size to account for network ingestion overhead.
Metrics
| Pipeline | Sent data | Units |
|---|---|---|
| Metrics | 30 GB | 1 |
Traces
| Pipeline | Sent data | Units |
|---|---|---|
| High priority | 1 GB | 0.5 |
| Medium priority | 1 GB | 0.25 |
| Low priority | 1 GB | 0.1 |
1 unit = $1.50 of usage for logs, metrics, or traces in any pipeline.
System data sent
System data contains Coralogix-generated metadata related to your environment. When enabled, this data counts toward your daily quota.
Learn more about System datasets.
Infrastructure
Infrastructure events are telemetry signals collected from your cloud and Kubernetes environments, such as node statuses, pod lifecycle events, and configuration metadata. These are used to populate Infrastructure Explorer.
Blocked infrastructure events are those dropped before ingestion, usually due to namespace filters (e.g., excluding kube-system) or fair usage constraints.
| Pipeline | Sent data | Units |
|---|---|---|
| Infrastructure events | Any volume | 0 |
Learn more about Infrastructure Explorer.
AI Center
The AI Center tab tracks usage for AI-powered features, including AI evaluators and AI guardrails. Usage is measured in tokens and Coralogix Units.
AI guardrails
AI guardrails perform real-time policy checks on LLM inputs and outputs as part of Coralogix’s AI observability suite. Their usage follows the same formula as AI evaluators.
- Tokens — All input text is measured in tokens (words or symbols).
- Enabled guardrails — Each active guardrail policy adds a layer of checking. Multiple guardrails may run simultaneously.
- Usage formula:
AI guardrails pricing example
If an AI agent processes 10,000 tokens with three guardrail policies enabled:
Both evaluators and guardrails appear on the AI Center tab. Policy names in visualizations include their type — for example, Toxicity (Eval) or Prompt Injection (Guardrail) — so you can distinguish between them at a glance.
AI evaluators
AI evaluators assess LLM performance as part of Coralogix’s AI observability suite. Their usage is based on token volume and the number of active evaluators.
- Tokens: All input text is measured in tokens (words or symbols).
- Activated evaluators: Each evaluator adds a layer of analysis. Multiple evaluators may run simultaneously.
- Usage formula:
AI evaluators pricing example
If an AI agent processes 10,000 tokens using five evaluators:
Olly
The Olly tab tracks usage for the Olly AI agent. Olly usage is measured in two ways:
- Tokens — the volume of input text processed by the underlying AI model
- Coralogix Units — the billing currency, converted from token consumption
The Olly tab displays four metrics, with a daily usage chart and per-user breakdown.
| Metric | Description |
|---|---|
| Total units | Cumulative Coralogix Units consumed over the selected period |
| Monthly limit | The monthly unit cap for your Olly usage. |
| Max daily | Peak daily consumption, with percentage change comparing the second half of the selected period to the first half |
| Min daily | Lowest daily consumption, with percentage change comparing the second half of the selected period to the first half |
| Avg daily | Average daily consumption, with percentage change comparing the second half of the selected period to the first half |
The Olly usage per day chart shows daily Coralogix Unit consumption as bars, with a dashed average trendline.
The Units breakdown table lists consumption by user or service account, with a current usage column and day-by-day columns for the selected period.
Olly consumption counts toward your daily quota. Use Quota Rules to set limits on the olly entity type.
Monitor usage
The Data Usage interface shows real-time unit consumption across your Coralogix account.
Navigate to Settings, then Data Usage.
Time picker
Data Usage supports a full dynamic time selector, so you can choose a preset or set a custom date and time range to view and compare usage across any timeframe. This makes it easier to investigate spikes and anomalies in the exact period that matters and run accurate period-over-period comparisons for cost and quota planning.
To select a preset or custom time range for usage:
Open the time selector.
Choose a preset, or select Custom and set a date/time range.
Select Apply.
Visualizations and totals update for the selected period.
Usage tabs
The interface has six tabs:
- User data sent: Total ingested user-generated data, including user-defined datasets
- System data sent: Total system-generated data, such as alert history, audit events, and schema metadata
- AI Center: Units consumed by LLM evaluations
- Olly: Olly AI agent token consumption and Coralogix Units
- Infrastructure data: Infrastructure events
- Quota units: Daily unit consumption
Usage statistics
Each tab displays a row of counter cards summarizing consumption over the selected period. Cards vary by tab, and quota-scoped tabs show additional cards that put usage in context against your daily quota.
Quota units and User data sent tabs
The Quota units and User data sent tabs show eight cards:
| Card | Description |
|---|---|
| Daily quota | Your team's allocated daily unit quota |
| Current usage | Average daily usage in the selected period |
| Blocked days | Number of days with blocked data due to quota limits |
| Blocked units (est.) | Estimated units blocked due to quota limits |
| Max daily usage | Highest daily ingested volume, with a trend badge comparing the second half of the period to the first half |
| Min daily usage | Lowest daily ingested volume, with a trend badge comparing the second half of the period to the first half |
| Avg daily usage | Average daily ingested volume, with a trend badge comparing the second half of the period to the first half |
| PAYG usage total | Total pay-as-you-go usage in the selected period |
Other tabs
The System data sent, AI Center, Infrastructure data, and metric sample scopes (when available on your account) show four cards:
| Card | Description |
|---|---|
| Total | Total usage in the selected period |
| Max daily usage | Highest daily ingested volume, with a trend badge |
| Min daily usage | Lowest daily ingested volume, with a trend badge |
| Avg daily usage | Average daily ingested volume, with a trend badge |
Trend badges
The Max daily usage, Min daily usage, and Avg daily usage cards display a trend badge that compares the second half of the selected period to the first half. An upward arrow indicates the value increased; a downward arrow indicates it decreased. The percentage shows the relative change between the two halves, helping you spot rising or declining usage at a glance.
Hover over any card label to see a tooltip with a short description of the metric.
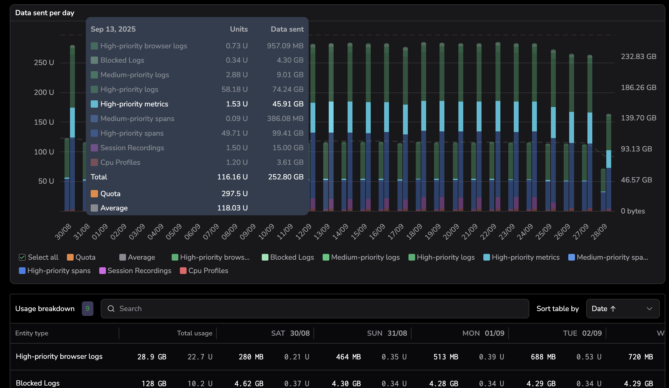
Units per entity type
Hover over columns in the bar chart to view unit distribution by day, or scroll to the breakdown grid for detailed totals by entity type.
Units breakdown
Each entity type shows:
- Total units and percentage of total usage
- Volume of ingested data
Slice and filter the data
Choose fields (e.g., pillar, entity type, TCO priority, dataset, dataspace) to include in the breakdown. Drag chips to rearrange them.
Enhance observability with data usage metrics
Enable Data Usage Metrics to view real-time usage patterns. Build dashboards, set alerts, and generate summaries.
You can toggle metrics ingestion and the dataplan.usage_events system dataset from the Data Usage settings panel.
Generate and export usage reports
Generate custom usage reports directly from the Data Usage interface. Configure the file name, date range, scope, format, and report type to match your analysis or audit workflow.
To open the export dialog, select Generate report from the Data Usage page header.
Configure the report
| Field | Description |
|---|---|
| File name | Editable base name for the exported file. The default follows data-usage-[scope]-[from_date]_[to_date]-[timestamp], and regenerates as you change the scope or date range until you edit the value manually. |
| Date range | Preset window for the report: Current month, Last 30 days, or Last 90 days. The maximum range is 90 days. |
| Tabs | One or more Data Usage tabs to include. Tabs available in the dialog mirror the tabs visible in your Data Usage page; some tabs depend on your plan or enabled features. Available tabs also depend on the selected report type. |
| Export as | File format: CSV, TSV, or JSON. |
| Include headers | Adds column names as the first row of the exported file. Available for CSV and TSV formats only. |
| Type | Overview report or Detailed report. See the sections below. |
| Apply filters | Applies the current Data Usage table filters and grouping to the exported data. Available for Overview reports when a single tab is selected. |
Report type
Overview report
Exports the summarized metrics visible on each selected tab, including total usage, daily max, and quota usage for the selected date range. Overview reports support the Apply filters option, which carries over the filters and grouping configuration from the Data Usage page.
Overview exports support the User data sent, System data sent, AI tokens, Infrastructure data, Olly, Metrics samples (when available on your account), and Quota units tabs.
Detailed report
Exports the full daily breakdown per entity type or data pillar, including all available metrics. Detailed reports include the full daily breakdown with no row limit.
Detailed exports support the User data sent, System data sent, AI tokens, Infrastructure data, and Olly tabs.
Export formats and bundling
- A single-tab export produces one file in the chosen format.
- A multi-tab CSV or TSV export bundles one file per tab into a
.ziparchive. - A multi-tab JSON export produces a single hierarchical JSON file containing each tab as a nested object.
CSV and TSV columns
CSV and TSV exports include the following columns, depending on the selected tab:
- Date
- Application
- Subsystem
- TCO priority
- Entity type
- Dataset
- Dataspace
- Ingested data (GB sent)
- Unit consumption
Data Usage Service API
Reports are also available programmatically through the Data Usage Service API.
Permissions
To access Data Usage, the following permissions are required:
| Resource | Action | Description |
|---|---|---|
data-usage | manage | Manage Data Usage |
data-usage | read | View Data Usage |



